Maintenez une vue claire, globale et à jour sur les process qualité en cours
Créez vos vues personnalisées pour suivre et piloter les process qualité prévus et en cours, pour toujours prendre des décisions informées de la situation réelle, et automatiser votre reporting.
Avec Yxir, nous avons enfin un outil qui nous permet de capitaliser sur notre propre expérience.
Avant, d’un site Bernard Controls à l’autre, les mêmes problèmes se répétaient alors qu’un site avait déjà trouvé la solution, mais les autres ne le savaient pas. Notre ancien outil ne permettait pas d’exploiter cette intelligence collective, et nous perdions un temps considérable en analyses et traitements déjà faits. Aujourd’hui, Yxir nous aide à détecter les récurrences, centraliser les connaissances et accélérer nos prises de décision.
Vice President IT, Cyberdefence & Digital Innovation
Bernard Controls
Le manque de visibilité transforme la qualité stratégique en une boîte-noire coûteuse
Sans pilotage centralisé, clair et visible, les équipes qualité et ingénierie ne peuvent pas prouver leur impact sur les enjeux de l’entreprise, et passent parfois plusieurs heures par semaine simplement pour faire leur reporting.
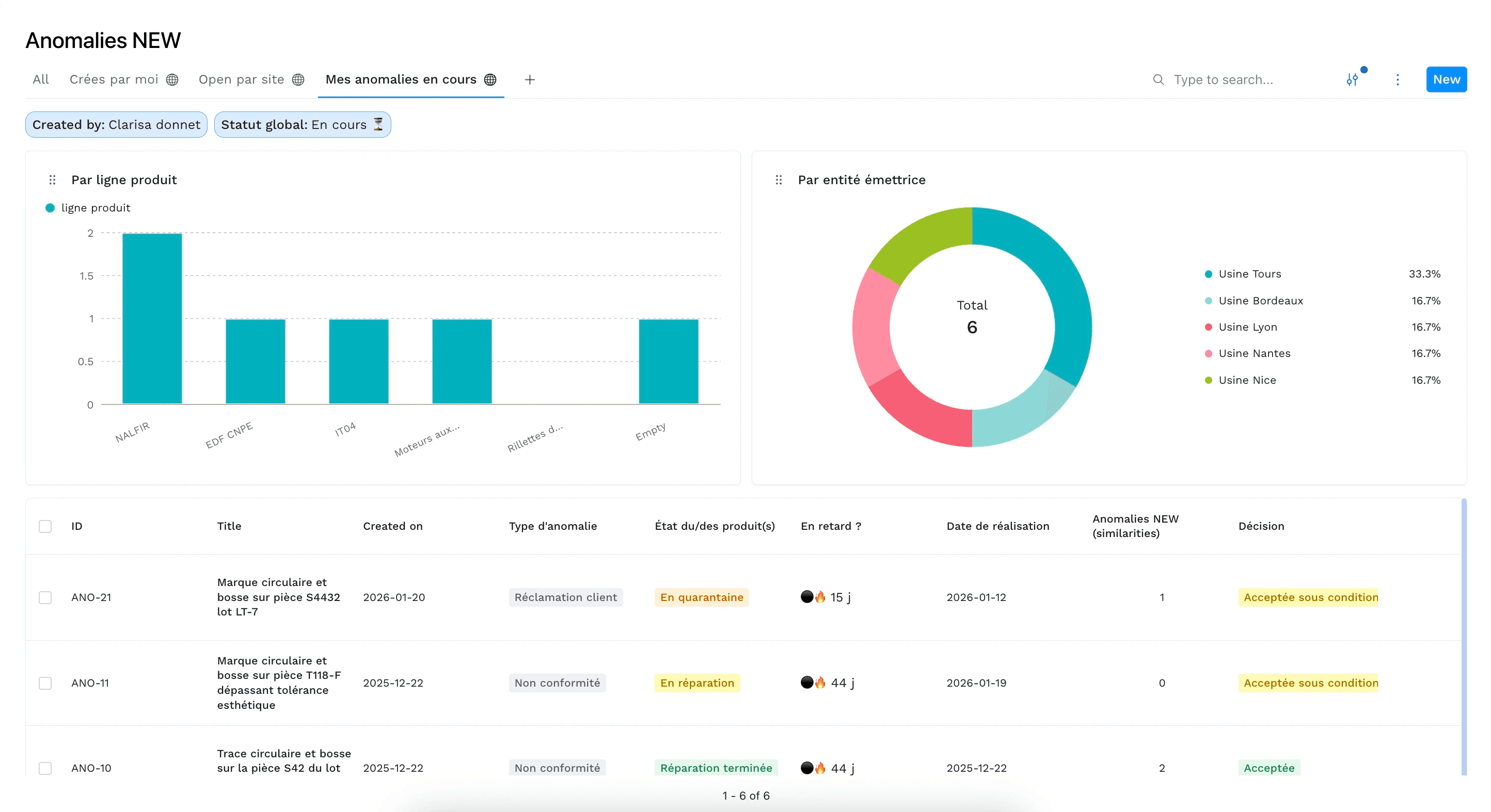
Arrêtez de copier-coller des données pour pouvoir suivre vos projets
Avec Yxir, vos dashboards sont toujours à jour
Les tableaux de suivis sont synchronisés à votre résolution des non-conformités : plus besoin d’actualiser un Excel de reporting !
Vous gardez une vue claire et globale à tout instant, sans perdre de temps à manuellement mettre à jour des tableurs.
Créez des vues personnalisées selon vos filtres
Facilitez votre gestion en ayant un accès rapide aux non-conformités que vous souhaitez suivre : que ce soit par statut, responsable, composant...
En combinant les filtres dont vous avez besoin, vous pouvez sauvegarder des vues, pour y accéder plus tard et les partager.
Ajoutez des graphiques et métriques clés
Pour présenter les performances ou simplement avoir un meilleur aperçu, vous pouvez créer les dashboards exactement comme ce qu’il vous faut :
Filtres spécifiques, calculs de métriques ou statistiques, rapports multi-sites... Vos vues sont entièrement personnalisables, la forme comme leur contenu.
Détection des tendances
Identifiez les récurrences pour précisez vos plans d’amélioration.
Calcul des coûts
Indiquez l’impact de la non-qualité pour prioriser les actions.
Rapports multi-sites
Regroupez et comparez les données pour améliorer l’ensemble des sites.
Questions fréquentes
Si vous ne trouvez pas votre réponse, contactez-nous !









